The Mercury T2 is the industry's smallest, most affordable hardware-based USB 2.0 protocol analyzer that combines the defacto standard CATC Trace display with powerful analysis features. The pocket-sized Mercury T2 is bus powered and is controlled using any Windows PC. With comprehensive triggering, the Mercury T2 provides much of the same lab quality protocol analysis capabilities offered in Teledyne LeCroy's top-of-the-line USB analyzers.
CATC Trace Analysis Software - Faster interpretation and debug of USB traffic
Portable and Convenient - Bus Powered analyzer works with any Windows-based PC
AutoDetect USB 2.0 Speeds - Automatically detects low, full, and high speed connections
OTG (On-The-Go) Support - Record and analyze HNP & SRP, including the capture of VBus and Data line pulses
256 MByte Recording Capacity – Extend capture windows further with filtering and real time data truncation
Spool-to-Disk Mode - Record for hours or even days with spool-to-disk capture
Non-intrusive High Impedance Probe - Preserves real-world signal and timing conditions for device under test
Advanced Triggering - Isolates important traffic, specific errors or data patterns
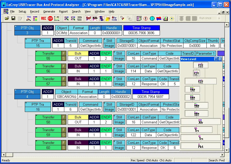
Extensive Decodes - Mass Storage, Bluetooth HCI, Hub, PTP/Still Image, Printer, Human Interface Devices (HID), Audio and Communication
Real-Time Statistics - View bus traffic as it occurs even if a Trace is not being recorded
Hardware Filtering - Automatically exclude non-essential and redundant packets from the trace
Intelligent Reporting - Quickly identify and track error rates, abnormal bus or timing conditions
Sophisticated Viewing – provides complete Packet, Transaction and Transfer layer views of USB protocol
The Mercury T2 is the industry's smallest, most affordable hardware-based USB 2.0 protocol analyzer that combines the defacto standard CATC Trace display with powerful analysis features. The pocket-sized Mercury T2 is bus powered and is controlled using any Windows PC. With comprehensive triggering, the Mercury T2 provides much of the same lab quality protocol analysis capabilities offered in Teledyne LeCroy's top-of-the-line USB analyzers.
• CATC Trace Analysis Software - Faster interpretation and debug of USB traffic
• Portable and Convenient - Bus Powered analyzer works with any Windows-based PC
• AutoDetect USB 2.0 Speeds - Automatically detects low, full, and high speed connections
• OTG (On-The-Go) Support - Record and analyze HNP & SRP, including the capture of VBus and Data line pulses
• 256 MByte Recording Capacity – Extend capture windows further with filtering and real time data truncation
• Spool-to-Disk Mode - Record for hours or even days with spool-to-disk capture
• Non-intrusive High Impedance Probe - Preserves real-world signal and timing conditions for device under test
• Advanced Triggering - Isolates important traffic, specific errors or data patterns
• Extensive Decodes - Mass Storage, Bluetooth HCI, Hub, PTP/Still Image, Printer, Human Interface Devices (HID), Audio and Communication
• Real-Time Statistics - View bus traffic as it occurs even if a Trace is not being recorded
• Hardware Filtering - Automatically exclude non-essential and redundant packets from the trace
• Intelligent Reporting - Quickly identify and track error rates, abnormal bus or timing conditions
• Sophisticated Viewing – provides complete Packet, Transaction and Transfer layer views of USB protocol
Comprehensive USB Device class decoding is included with the Mercury T2:
Complete list of USB Decodes
• Audio
* Audio 1.0
* Audio 2.0
• CDC (Communications Device Class)
* Direct Line Control Model
* Abstract Control Model
* Telephone Control Model
* Multi-Channel Control Model
* CAPI Control Model
* Ethernet Networking Control Model (EEM)
* Network Control Model (NCM)
* ATM Networking Control Model
* Wireless Handset Control Model
* Device Management Model
* Mobile Direct Line Model
* Mobile Broadband Interface Module (MBIM)
* OBEX Model
* CDC Data
* WMC
• Content Security
• HID (Human Interface Device)
* Monitor (HID extension)
* Physical Interface
* Power (HID extension)
* HUT (HID)
* Point of sale Devices (HID extension)
• Hub Class USB 2.0
• Hub Class USB 3.0
• HCI Command
• Generic Printer Class
• Internet Protocol
* IP_ET0800
* IPv6
• Isochronous
• Pict Bridge
• Mass Storage
* SCSI/Bulk
* UFI/CBI
* ATAPI
* RBC
* USB Attached SCSI (UAS)
• Smart Card
* CCID
* ICCD
• Still Imaging Class
* PTP
* MTP Class Decoding Extension
• Video Class
* USB Video 1.5 (UVC)
* USB Video 1.1
* SC_VIDEOCONTROL
* SC_VIDEOSTREAMING
* SC_VIDEO_INTERFACE_COLLECTION
• Virtual UART
• Wireless Controller
* BT HCI & HCI SCO
* UWB
• Miscellaneous Classes
* Host Wire Adapter
* Cable Based Association Framework (CBAF)
* Device Wire Adapter
* Interface Association Descriptor
* IrDA Bridge
* Personal Healthcare (PHDC)
• Remote NDIS
• Printer
• Test & Measurement
* 00 - USB Test and Measurement Device
* 01 - USB Test and Measurement Device conforming to the USBTMC USB488
• USB3 Vision
* USB Vision Event
* USB Vision Stream
This allows users to see upper-level mapped protocol events within the trace eliminating the tedious process of manually decoding device specific commands. From Mass Storage to Communication Device Class (CDC), the Mercury T2 provide the most complete decoding of USB device transactions.

The Mercury solutions lead the industry in affordability offering comprehensive USB 2.0 test and analysis features. The Mercury can be used virtually anywhere, extending beyond the lab environment over to the personal workstations of USB developers. Every engineer within a design team (hardware, software, and firmware) will appreciate the benefit of having a personal analyzer to fit their individual needs.

Featuring the industry-leading CATC Trace expert analysis software, the Mercury T2 system provides an easy-to-use display that graphically decodes logical protocol events. With the Standard or Advanced edition, all protocol levels can be expanded to show the underlying transactions and packets.

Completely passive in design, the Mercury T2 preserves real-world signaling and provides 100% faithful representation of traffic on the bus. Featuring a high-impedance, non-intrusive probe, the Mercury acts strictly as a "sniffer" and does not re-time or affect signal amplitude between the host and device. 256MB of physical data recording memory can be extended with filtering and data truncation.
Isolating specific protocol events with real time triggering is essential to capture intermittent problems. The Mercury T2 provides sophisticated triggering with drag-and-drop selections for PID type, data patterns, standard requests, errors, and bus events. The Mercury provides 14 protocol error triggers with auto-detection of several additional post-capture errors. The ability to trigger & pinpoint specific bus conditions as they occur saves time during testing and debug.

The CATC trace software includes a persistent timing display that provides one-click measurements between events. The bandwidth calculator provides full bus utilization metrics for any range of packets.

Teledyne LeCroy's USB software provides many mechanisms to measure and report on USB traffic. The Bus Utilization graphs data, packet length, and bus usage by device. Using the Traffic Summary window, users can evaluate statistical reports at a glance or navigate to individual packets.
Powerful search and reporting options allow users to quickly navigate to specific packets, errors and any data type within a trace file. The CATC Trace also supports filter and hide commands, to remove irrelevant data from the Trace for efficient viewing.



Host Requirements 64-bit (x64) versions of Microsoft® Windows 11, Windows 10, Windows Server 2016, and Windows Server 2019
Standard Trigger Events Packet Identifier, Token Pattern, Frame Pattern, Device Request, Data Pattern, Bus Conditions, Errors, Transactions, Data Length, Splits
Reporting & Statistics Packet Level, Transaction Level, Transfer Level, Error Reports
Recording Memory Size 256 MB
Power Consumption Idle: 500 mA (typical); Active: 560 mA (typical)
Connectors USB Standard “A” and “B” receptacles
Temperature Operating: 0°C to 55°C (32°F to 131°F)
Non-Operating: -20°C to 80°C (-4°F to 176°F)
Humidity Operating: 10% to 90% non condensing
Dimensions 80 x 90 x 24 mm (3.0” x 3.6” x 1”)
Weight 158g (5.8 oz)
Current Products:USB Protocol Analyzer Mercury T2