USB协议分析仪Mercury T2是业界很小巧、价格很实惠的USB 2.0协议分析仪,结合了公认标准的CATC Trace分析软件,具备强大的分析功能。 这款便携的USB协议分析仪Mercury T2采用总线供电模式,可通过任何Windows 电脑进行控制。 USB协议分析仪Mercury T2具有完整的触发功能,可提供与Teledyne LeCroy顶级USB分析仪相同的实验室级别的协议分析能力。
重要参数
• CATC Trace分析软件 - 快速解析和调试 USB通信流量
• 携带方便 - 尺寸为7.62 x 8.89厘米,重量142克。该USB协议分析仪T2通过总线供电,并可与任何基于 Windows 的 PC 配合使用
• 自动检测 USB 2.0 速率 - 自动检测低速、全速和高速连接
• OTG (On-The-Go) 支持 - 记录和分析主机协商协议与会话请求协议 (HNP & SRP),包括捕获 VBus电源线 和数据线脉冲
• 256 MB 记录容量 – 通过过滤和实时数据截断功能,进一步扩展捕获窗口
• 磁盘缓存(Spool-to-Disk)模式 - 使用磁盘缓存模式支持持续数小时甚至数天的长时间记录任务
• 高阻抗无干扰探头 - 保持被测设备真实信号完整性与时序状态
• 高级触发功能 - 精准隔离关键通信流量、特定错误或数据模式
• 全类协议解码 - 支持大容量存储、蓝牙 HCI、集线器、PTP/静态图像、打印机、人机接口设备 (HID)、音频和通信类协议
• 实时统计 - 无需启动追踪记录也可实时监测总线通信流量
• 硬件过滤 - 自动排除追踪记录中的非必要及冗余数据包
• 智能报告 - 快速识别并跟踪错误率、异常总线或时序条件
• 高级视图 - 提供USB协议的完整数据包、事务和传输层视图
USB协议分析仪Mercury T2概述
USB协议分析仪Mercury T2是业界很小巧、价格很实惠的USB 2.0协议分析仪,结合了公认标准的CATC Trace分析软件,具备强大的分析功能。
这款便携的USB协议分析仪Mercury T2采用总线供电模式,可通过任何Windows 电脑进行控制。
USB协议分析仪Mercury T2具有完整的触发功能,可提供与Teledyne LeCroy顶级USB分析仪相同的实验室级别的协议分析能力。
USB协议分析仪Mercury T2的主要功能:
• CATC Trace分析软件 - 快速解析和调试 USB通信流量
• 携带方便 - 尺寸为7.62 x 8.89厘米,重量142克。该USB协议分析仪T2通过总线供电,并可与任何基于 Windows 的 PC 配合使用
• 自动检测 USB 2.0 速率 - 自动检测低速、全速和高速连接
• OTG (On-The-Go) 支持 - 记录和分析主机协商协议与会话请求协议 (HNP & SRP),包括捕获 VBus电源线 和数据线脉冲
• 256 MB 记录容量 – 通过过滤和实时数据截断功能,进一步扩展捕获窗口
• 磁盘缓存(Spool-to-Disk)模式 - 使用磁盘缓存模式支持持续数小时甚至数天的长时间记录任务
• 高阻抗无干扰探头 - 保持被测设备真实信号完整性与时序状态
• 高级触发功能 - 精准隔离关键通信流量、特定错误或数据模式
• 全类协议解码 - 支持大容量存储、蓝牙 HCI、集线器、PTP/静态图像、打印机、人机接口设备 (HID)、音频和通信类协议
• 实时统计 - 无需启动追踪记录也可实时监测总线通信流量
• 硬件过滤 - 自动排除追踪记录中的非必要及冗余数据包
• 智能报告 - 快速识别并跟踪错误率、异常总线或时序条件
• 高级视图 - 提供USB协议的完整数据包、事务和传输层视图
USB协议分析仪Mercury T2的USB设备解码:
USB协议分析仪Mercury T2配备完整的USB设备类解码功能,完整列表如下:
• 音频
* 音频1.0
* 音频2.0
• CDC(通信设备类)
* 直线控制模型
* 抽象控制模型
* 电话控制模型
* 多通道控制模型
* CAPI控制模型
* 以太网网络控制模型 (EEM)
* 网络控制模型 (NCM)
* ATM网络控制模型
* 无线mobile控制模型
* 设备管理模型
* 移动直线模型
* 移动宽带接口模块 (MBIM)
* OBEX模型
* CDC数据
* WMC
• 内容安全
• HID(人机界面设备)
* 监视器(HID 扩展)
* 物理接口
* 电源(HID 扩展)
* HUT(隐藏)
* 销售点设备(HID 扩展)
• 集线器类 USB 2.0
• 集线器类 USB 3.0
• 人机交互命令
• 通用打印机类
• 互联网协议
* IP_ET0800
* IPv6
• 等时
• Pict桥
• 海量存储
* SCSI/Bulk
* UFI/CBI
* ATAPI接口
* RBC
* USB 连接 SCSI (UAS)
• 智能卡
* CCID
* ICCD
• 静态影像类
* PTP
* MTP 类解码扩展
• 视频类
* USB 视频 1.5 (UVC)
* USB 视频 1.1
* SC_视频控制
* SC_视频流
* SC_视频_接口_集合
• 虚拟UART
• 无线控制器
* BT HCI & HCI SCO
* UWB
• 杂类
* 主机线适配器
* 基于电缆的关联框架 (CBAF)
* 设备线适配器
* 接口关联描述符
* 红外线桥
* 个人医疗保健(PHDC)
• 远程 NDIS
• 打印机
• 测试与量测
* 00 - USB 测试和测量设备
* 01 - 符合 USBTMC 的 USB 测试和测量设备 USB488
• USB3 视觉
* USB 视觉事务
* USB 视觉流
这允许用户在跟踪数据中直观查看上层映射的协议事务,从而省去了手动解码设备特定命令的繁琐过程。 从海量存储类到通信设备类 (CDC), USB协议分析仪Mercury T2P 可为各类USB 设备事务提供完整的解码支持。

USB协议分析仪Mercury T2经济实惠且便携:
USB协议分析仪Mercury T2以极具竞争力的价格提供完整的USB 2.0测试与分析功能,树立行业性价比新标杆。USB协议分析仪Mercury T2起售价仅875美元,几乎可在任何场景部署使用——不仅适用于实验室环境,更能直接配置至USB开发者的个人工作站。设计团队中的每位工程师(硬件、软件、固件)都将受益于这款可满足个性化需求的专属分析仪。

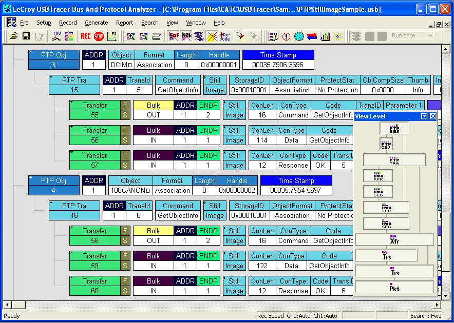
USB协议分析仪Mercury T2的可视化解析USB协议功能:
USB协议分析仪Mercury T2结合业界领先的CATC Trace专业分析软件,提供可图形化解码逻辑协议事务的简易操作界面。标配版与高级版均支持展开所有协议层级,可以完整展示底层事务处理与数据包结构。

USB协议分析仪Mercury T2的非侵入式分析硬件功能:
USB协议分析仪Mercury T2采用全被动式设计,能完整保持真实信号特征,提供100%准确的总线通信呈现。USB协议分析仪Mercury T2具有高阻抗、非侵入式探头,严格遵循“嗅探器”的工作模式,既不会对主机与设备间的信号进行重定时处理,也不会影响信号振幅。通过过滤与数据截断功能,可扩展256MB物理数据记录内存的实效容量。
USB协议分析仪Mercury T2的实时触发功能:
通过实时触发隔离特定协议事务对于捕获间歇性问题至关重要。 这款USB协议分析仪Mercury T2 支持拖拽式选择,可实现PID类型、数据模式、标准请求、错误及总线事务的高级触发功能。 该USB协议分析仪Mercury T2提供 14 种协议错误触发器,并能自动检测多种捕获后错误。 通过实时触发与精确定位特定总线状态的功能,显著节省测试和调试的时间。

CATC trace软件的精密定时测量功能:
CATC trace软件包括一个持久计时的定时显示界面,可在事务之间提供一键测量。内置带宽计算器可针对任意数据包范围提供完整的总线利用率指标。

CATC trace软件的快速故障定位功能:
Teledyne LeCroy 的 USB 软件CATC trace提供了多种机制来测量和报告 USB 流量。
* 使用总线利用率图表,用户可以查看数据包长度、设备的总线使用情况。
* 使用流量摘要窗口,用户可以一目了然地评估统计报告或导航到单个数据包。
CATC trace软件的瞬时搜索功能:
Teledyne LeCroy 的 USB 软件CATC trace有强大的搜索和报告功能:
* 支持用户快速导航到跟踪文件中的特定数据包、错误和任何数据类型。
* 支持筛选和隐藏命令,可自动剔除追踪文件中的无关数据,从而实现高效查看。


USB协议分析仪Mercury T2的对比:

USB协议分析仪Mercury T2的技术规格
* 主机要求
64位Windows操作系统:Windows 11/10、Windows Server 2016/2019
* 标准触发事务
数据包标识符、令牌模式、帧结构模式、设备请求、数据模式、总线状态、错误类型、事务处理、数据长度、拆分事务、PD消息、Type-C逻辑状态
* 报告与统计
数据包级别,事务级别,传输级别、错误报告
* 记录存储容量
256 MB
* 功耗指标
空闲状态:500 mA(典型值)
工作状态:560 mA(典型值)
* 接口配置
USB标准A型与B型接口
* 温度范围
工作温度:0°C至55°C(32°F至131°F)
存储温度:-20°C至80°C(-4°F至176°F)
* 湿度范围
工作湿度:10%至90%(无冷凝)
* 物理尺寸
80 x 90 x 24 毫米(3.0 x 3.6 x 1.0 英寸)
* 净重
158克(5.8盎司)
当前产品:USB协议分析仪Mercury T2